• 草莓视频污污下载,草莓视频黄色网站,草莓污视频在线看,成人草莓视频APP下载

    定量装车系统

    • 定量装车系统
      定量装车系统
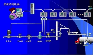
      a系统概述HZ-ZC型定量装车控制系统是我公司根据石化储运现状,自主研发的自动化装车系统,系统以定量装车控制仪、流量
    联系草莓视频污污下载

      连云港草莓视频污污下载机械设备有限公司
      姓名:张先生
      邮箱:lyghzjx@126.com
      公司电话:0518-81889156
      公司传真:0518-81889159
      地址:江苏省连云港市海州区锦屏镇锦屏工业园新坝中路62号
      手机:13812346266
      Q Q:43278856

    网站地图